Dark-Alex-17@lemmy.world to Selfhosted@lemmy.worldEnglish · 22 hours agoI wanted Claude Code-style workflows without sending code to the cloud, so I built Lokiplus-squarelemmy.worldimagemessage-square61linkfedilinkarrow-up1283arrow-down163
arrow-up1220arrow-down1imageI wanted Claude Code-style workflows without sending code to the cloud, so I built Lokiplus-squarelemmy.worldDark-Alex-17@lemmy.world to Selfhosted@lemmy.worldEnglish · 22 hours agomessage-square61linkfedilink
kiol@discuss.online to Selfhosted@lemmy.worldEnglish · 13 hours agoDrafting up a simple html pageplus-squarediscuss.onlineimagemessage-square12linkfedilinkarrow-up150arrow-down11
arrow-up149arrow-down1imageDrafting up a simple html pageplus-squarediscuss.onlinekiol@discuss.online to Selfhosted@lemmy.worldEnglish · 13 hours agomessage-square12linkfedilink
rockstar1215@lemmy.world to Selfhosted@lemmy.worldEnglish · 2 days agoJourniv + Immich update: People Tracking with Immich face dataplus-squarelemmy.worldimagemessage-square19linkfedilinkarrow-up1128arrow-down115
arrow-up1113arrow-down1imageJourniv + Immich update: People Tracking with Immich face dataplus-squarelemmy.worldrockstar1215@lemmy.world to Selfhosted@lemmy.worldEnglish · 2 days agomessage-square19linkfedilink
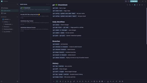
da_cow (she/her)@feddit.org to ich_iel@feddit.org · 6 hours agoIch🐮🐈🚈ielfeddit.orgimagemessage-square20linkfedilinkarrow-up168arrow-down12
arrow-up166arrow-down1imageIch🐮🐈🚈ielfeddit.orgda_cow (she/her)@feddit.org to ich_iel@feddit.org · 6 hours agomessage-square20linkfedilink
CallMeAl (like Alan)@piefed.zip to Selfhosted@lemmy.worldEnglish · 1 day agoIs Plex really Self Hosting?plus-squaremessage-squaremessage-square143linkfedilinkarrow-up1166arrow-down150
arrow-up1116arrow-down1message-squareIs Plex really Self Hosting?plus-squareCallMeAl (like Alan)@piefed.zip to Selfhosted@lemmy.worldEnglish · 1 day agomessage-square143linkfedilink
rikka@ani.socialBM to Anime@ani.socialEnglish · 3 hours ago[Episode] Re:ZERO -Starting Life in Another World- Season 4 • Re:Zero kara Hajimeru Isekai Seikatsu 4th Season - Episode 8 discussionplus-squares4.anilist.coimagemessage-square2linkfedilinkarrow-up110arrow-down10
arrow-up110arrow-down1image[Episode] Re:ZERO -Starting Life in Another World- Season 4 • Re:Zero kara Hajimeru Isekai Seikatsu 4th Season - Episode 8 discussionplus-squares4.anilist.corikka@ani.socialBM to Anime@ani.socialEnglish · 3 hours agomessage-square2linkfedilink
irmadlad@lemmy.world to Selfhosted@lemmy.worldEnglish · 8 minutes agoExtending A LUKS Encrypted HDD To Utilize All Of The Drive (500 GB)plus-squaremessage-squaremessage-square0linkfedilinkarrow-up12arrow-down10
arrow-up12arrow-down1message-squareExtending A LUKS Encrypted HDD To Utilize All Of The Drive (500 GB)plus-squareirmadlad@lemmy.world to Selfhosted@lemmy.worldEnglish · 8 minutes agomessage-square0linkfedilink
irmadlad@lemmy.world to Selfhosted@lemmy.worldEnglish · 19 hours agoAll You Proxmox Users - ProxCenterplus-squarewww.proxcenter.ioexternal-linkmessage-square20linkfedilinkarrow-up189arrow-down13
arrow-up186arrow-down1external-linkAll You Proxmox Users - ProxCenterplus-squarewww.proxcenter.ioirmadlad@lemmy.world to Selfhosted@lemmy.worldEnglish · 19 hours agomessage-square20linkfedilink
rikka@ani.socialBM to Anime@ani.socialEnglish · 1 hour ago[Episode] Gals Can't Be Kind to Otaku!? • Otaku ni Yasashii Gal wa Inai!? - Episode 8 discussionplus-squares4.anilist.coimagemessage-square0linkfedilinkarrow-up14arrow-down10
arrow-up14arrow-down1image[Episode] Gals Can't Be Kind to Otaku!? • Otaku ni Yasashii Gal wa Inai!? - Episode 8 discussionplus-squares4.anilist.corikka@ani.socialBM to Anime@ani.socialEnglish · 1 hour agomessage-square0linkfedilink
rikka@ani.socialBM to Anime@ani.socialEnglish · 2 hours ago[Episode] Dorohedoro Season 2 - Episode 11 discussionplus-squares4.anilist.coimagemessage-square0linkfedilinkarrow-up18arrow-down10
arrow-up18arrow-down1image[Episode] Dorohedoro Season 2 - Episode 11 discussionplus-squares4.anilist.corikka@ani.socialBM to Anime@ani.socialEnglish · 2 hours agomessage-square0linkfedilink
Eldaroth@lemmy.world to Selfhosted@lemmy.worldEnglish · 2 days agoLooking to build a K8s cluster, what are your strategies for finding affordable hardware?plus-squaremessage-squaremessage-square43linkfedilinkarrow-up146arrow-down14
arrow-up142arrow-down1message-squareLooking to build a K8s cluster, what are your strategies for finding affordable hardware?plus-squareEldaroth@lemmy.world to Selfhosted@lemmy.worldEnglish · 2 days agomessage-square43linkfedilink
rikka@ani.socialBM to Anime@ani.socialEnglish · 3 hours ago[Episode] Classroom of the Elite 4th Season: Second Year, First Semester • Youkoso Jitsuryoku Shijou Shugi no Kyoushitsu e 4th Season 2-nensei-hen Ichi Gakki - Episode 12 discussionplus-squares4.anilist.coimagemessage-square0linkfedilinkarrow-up18arrow-down10
arrow-up18arrow-down1image[Episode] Classroom of the Elite 4th Season: Second Year, First Semester • Youkoso Jitsuryoku Shijou Shugi no Kyoushitsu e 4th Season 2-nensei-hen Ichi Gakki - Episode 12 discussionplus-squares4.anilist.corikka@ani.socialBM to Anime@ani.socialEnglish · 3 hours agomessage-square0linkfedilink
D_a_X@feddit.org to de_EDV@feddit.org · 6 hours agoAugenmaß für Datenmengen: Warum „viel“ keine Größe istplus-squarewww.heise.deexternal-linkmessage-square2linkfedilinkarrow-up111arrow-down10
arrow-up111arrow-down1external-linkAugenmaß für Datenmengen: Warum „viel“ keine Größe istplus-squarewww.heise.deD_a_X@feddit.org to de_EDV@feddit.org · 6 hours agomessage-square2linkfedilink
D_a_X@feddit.org to de_EDV@feddit.org · 5 hours ago7-Zip: Update schließt Codeschmuggel-Lückeplus-squarewww.heise.deexternal-linkmessage-square0linkfedilinkarrow-up19arrow-down10
arrow-up19arrow-down1external-link7-Zip: Update schließt Codeschmuggel-Lückeplus-squarewww.heise.deD_a_X@feddit.org to de_EDV@feddit.org · 5 hours agomessage-square0linkfedilink
vnimatiq@lemmy.world to Selfhosted@lemmy.worldEnglish · 8 hours agoI had an old Android phone, a liking for OpenClaw, and some free time on weekends.plus-squarelemmy.worldimagemessage-square47linkfedilinkarrow-up119arrow-down1107
arrow-up1-88arrow-down1imageI had an old Android phone, a liking for OpenClaw, and some free time on weekends.plus-squarelemmy.worldvnimatiq@lemmy.world to Selfhosted@lemmy.worldEnglish · 8 hours agomessage-square47linkfedilink
squirrel@cake.kobel.fyi to ich_iel@feddit.orgDeutsch · 10 hours agoich🥚ielplus-squarecake.kobel.fyiimagemessage-square0linkfedilinkarrow-up161arrow-down11
arrow-up160arrow-down1imageich🥚ielplus-squarecake.kobel.fyisquirrel@cake.kobel.fyi to ich_iel@feddit.orgDeutsch · 10 hours agomessage-square0linkfedilink
Drunk & Root@sh.itjust.works to Selfhosted@lemmy.worldEnglish · 2 days agoIs it possible to expose nextcloud securely over a vps with no vpn. message-squaremessage-square16linkfedilinkarrow-up149arrow-down13
arrow-up146arrow-down1message-squareIs it possible to expose nextcloud securely over a vps with no vpn. Drunk & Root@sh.itjust.works to Selfhosted@lemmy.worldEnglish · 2 days agomessage-square16linkfedilink
1Fuji2Taka3Nasubi@piefed.zipM to Anime@ani.socialEnglish · 21 hours agoTHE RIBBON HERO | Official Teaser | Netflix Animeplus-squarewww.youtube.comexternal-linkmessage-square3linkfedilinkarrow-up117arrow-down10
arrow-up117arrow-down1external-linkTHE RIBBON HERO | Official Teaser | Netflix Animeplus-squarewww.youtube.com1Fuji2Taka3Nasubi@piefed.zipM to Anime@ani.socialEnglish · 21 hours agomessage-square3linkfedilink
MoogleMaestro@lemmy.zip to Anime@ani.socialEnglish · 13 hours agoDirector Masaaki Yuasa Curates TIFF's Marquee Series of Anime This Fall - Anime News Networkplus-squarewww.animenewsnetwork.comexternal-linkmessage-square0linkfedilinkarrow-up116arrow-down10
arrow-up116arrow-down1external-linkDirector Masaaki Yuasa Curates TIFF's Marquee Series of Anime This Fall - Anime News Networkplus-squarewww.animenewsnetwork.comMoogleMaestro@lemmy.zip to Anime@ani.socialEnglish · 13 hours agomessage-square0linkfedilink
rikka@ani.socialBM to Anime@ani.socialEnglish · edit-212 hours ago[Episode] NIPPON SANGOKU: The Three Nations of the Crimson Sun • Nippon Sangoku - Episode 8 discussionplus-squareani.socialimagemessage-square2linkfedilinkarrow-up19arrow-down10
arrow-up19arrow-down1image[Episode] NIPPON SANGOKU: The Three Nations of the Crimson Sun • Nippon Sangoku - Episode 8 discussionplus-squareani.socialrikka@ani.socialBM to Anime@ani.socialEnglish · edit-212 hours agomessage-square2linkfedilink